- 锅炉除氧器系列
- 新型旋膜改进型除氧器
- 真空除氧器
- 电化学真空三位一体除氧器
- 除氧器溢流水封装置
- 低位真空除氧器
- 大气式除氧器
- 解析除氧器
- 旋膜式除氧器
- 热力除氧器
- 三位一体真空电化学除氧器
- 全自动解析除氧器
- 旋膜式除氧器改造
- 胶球清洗系列
- 冷凝器在线清洗装置
- 凝汽器胶球清洗系统
- 收球网-胶球清洗配件
- 装球室-胶球清洗配件
- 胶球泵-胶球清洗配件
- 二次滤网-胶球清洗配件
- 胶球清洗装置
- 凝汽器清洗胶球分类
- 凝汽器循环水二次滤网
- 加药装置系列
- 磷酸盐加药装置
- 智能加药装置|全自动加药装置
- 循环水加药装置
- 炉水加磷酸盐装置
- 工业滤水器系列
- 手动旋转反冲洗滤水器
- 全自动反冲洗滤水器
- 全自动自清洗过滤器
- 精密激光打孔滤水器
- 手动滤水器
- 电动滤水器
- 全自动滤水器
- 工业滤水器
- 快开盲板过滤器
- 真空滤油机系列
- 透平油真空滤油机
- 多功能真空滤油机
- 真空滤油机应用
- 高精度精密滤油机
- 锅炉消音器系列
- 柴油发电机消音器
- 锅炉风机消音器
- 锅炉消音器
- 蒸汽消音器
- 排汽消音器
- 吹管消音器
- 管道消音器
- 风机消音器
- 小孔消音器
- 安全阀消音器
- 柴油机消音器
- 真空泵消音器
- 汽轮机消音器
- 锅炉管道吹管消音器
- 锅炉蒸汽消音器几种形式
- 其它节能减排设备
- 汽液两相流液位控制器|疏水器
- 煤粉取样器|锅炉自动取样器
- 蒸汽回收装置
- 射水抽气器(多通道、单通道)
- 列管式冷油器
- 飞灰取样器
- 煤粉取样器
- 锅炉取样冷却器
- 汽液两相流疏水器
- 旋流式飞灰等速取样器
除氧器是电站锅炉、工业锅炉系统中必备的设备,其主要功能为降低锅炉供水中的含氧量,使之达到标准要求,以保证锅炉、汽轮机组和整个系统的金属部件在高温下不发生过度的氧化腐蚀。热力除氧器是目前常用的锅炉除氧设备。
旋膜除氧器(热力式除氧器)是热力除氧器的一种,它是在原膜式除氧器的基础上研究、创新、制造成功的,该除氧器现有四个系列、多种型号、多种功能,处理量从10t/h到1100th。各国对热力除氧器研究和追求的指标主要是淋水密度(亦称重度流速)和提升温度及溶氧的浓度差。旋膜除氧器的效率远远高于其它型号除氧器。
旋膜除氧器(热力式除氧器)的工作原理与结构:
1、旋膜除氧器(热力式除氧器)的原理
旋膜除氧器的传热、传质方式与已有的液柱式、雾化式和泡沸式不同,它是将射流、旋转膜和悬挂式泡沸三种传热、传质方式缩化为一体的传热、传质方式。它具有很高的效率。
射流、旋膜和悬挂式泡沸三种传热、传质方式源于石化系统的喷射、降膜和泡沸传热传质方式。不同的是:将喷射冷凝扩散管取消,仅利用喷嘴的射流改为飞行冷凝,它不仅具有很大吸热功能,而且具有很大的解析能力;将自然降膜改为强力降膜,增加液膜的更新度,并造成液膜沿管壁强力旋转卷吸大量蒸汽,增强传热、传质功能;将相向泡沸改为悬挂式泡沸。提高层中蒸汽流速高时泛点(飞溅),并将保持汽(气)体通道;将独立的三种传热传质方式缩化为一体,在一个单元的部件内完成。由于它具有很高的效率和某些特殊功能,突破了已有除氧器的技术性能。
2、旋膜除氧器(热力式除氧器)的构造
高效旋膜除氧器由除氧塔和水箱两大部分组成。
2.1除氧塔
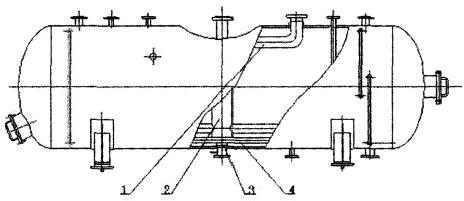
给水除氧器加热主要在除氧塔内完成。为此在除氧塔内设有二级除氧装置。除氧塔基本结构如图1所示。
1.填料组2.篦组3.筒体4.高加疏水入口5.冷凝水入口6.连通管7.汽水分离器8.水室9.隔板10.旋膜管11.水膜裙室
2.1.1一级除氧组件·
一级除氧组件由筒体、多层隔板、旋膜管、双流连通管、水入口混管和蒸汽管组焊为一体,并分有水室和水膜裙室。
1)隔板是用来将一次除氧组件与水膜裙室隔开。
2)水入口混管是作为全部给水(含各种补给水)经混管混合后送入水室,供除氧用。混管的特点是利用喷射器的原理可混不同压力的水。
3)旋膜管是用无缝钢管,并在上面钻射流孔、泡沸孔制成。它是传热、传质的主要部件。
4)双流连通管亦是由无缝钢管制成,即化工设备的自然降膜管,它的主要作用是导回汽水分离室内分离下来的积水和旋膜管带出来的积水,并排出除氧塔上部的不凝气(汽)体,同时在管内使两种介质进行换热。
5)水膜裙室相当于除氧的雾化区,它是旋转膜作用的终程。水膜裙是传热传质面积,每个起膜器的水裙大可用面积由试验定。由于除氧器水膜裙室内温度已近运行压力下的饱和温度,故水中氧的解析能应该全部或接近于全部完成。实测结果说明,水膜裙的形态及水膜裙室的容积对除氧效果有直接影响。
2.1.2二级除氧组件
二级除氧组件由篦组和填料组两大部件组成。
1)篦组是由厚度为3毫米钢板经切割、压制成弧形的管条和框架组成。篦条等距焊在框架上,框架为可卸式。篦组的主要作用是将一级除氧后的水进行二次分配。篦条空间面积不小于总面积的50%。
2)填料组是用网波填料和框架组成。框架为可卸式。网波填料亦称液汽网。它是用0.1×0.4毫米扁不锈钢丝编制成网带,它具有Ω型孔眼。旋膜除氧器(热力式除氧器)依据需要选用比表面积为600m2/m3~700m2/m3。
其填料层为两层。
3)为固定二次除氧组件,其下部设有托架,上部设有可卸式压固件。
2.1.3其它部件
旋膜除氧塔上、下部分别装设汽水分离器、四根加热蒸汽导管和一根落水管(出水管)。
1)汽水分离器由托架、排汽管和填料组成。选用网波填料作为分离填料。为简化设备将汽水分离器与除氧塔上部人孔组合为一体。检修时要将人孔盖连同汽水分离器一起取下。
2)四根蒸汽导管均布于除氧塔的下封头,落水管设于中心,与水箱上部相应管口对接。制造时要求配装。这五根管是现场安装时主要对接口,它们也是除氧塔的支腿。
3)除氧塔外壳的四根支腿,主要作为安装时吊装对接口用,与水箱上支腿用法兰连接。安装后要求将法兰螺栓松开约2毫米。
2.2旋膜除氧器(热力式除氧器)水箱
除氧水箱的作用是贮水,作为缓冲之用,锅炉上水时予加热,辅助除氧。
高压旋膜除氧器配装的水箱内装有:加热蒸汽导管、配水管、再沸腾管、防旋板以及其它所必须部件和接口。如图2所示。
1、蒸汽导管2、配水管3、防旋板4、再沸腾管
图2水箱结构
1)蒸汽导管:除氧塔内的加热蒸汽是经水箱内上部蒸汽导管接入除氧塔下部通汽管送入除氧塔内底部。蒸汽在除氧塔底部采用喷射方式。向塔内送汽时将水箱内水位上部含有氧的汽体一并带入,做到水、汽界面上的汽体中氧的分压降到低。
2)配水管:经除氧塔除氧后的水,经落水管引送至配水管并直接分别配送到水箱下部的各出水口处。做到防止当机组甩负荷时,能将冷水直接送到出水口处,防止给水泵入口汽化。
3)再沸腾管:水箱装有再沸腾管,作为锅炉上水时和机组启动时加热除氧用,机组启动带负荷后即应停止使用。
4)防旋板:水箱下部有两个出水口,采用管端平接,内部不留凸头,并在各出水管口装设防旋板,防止低水位时水的旋流相应增加水箱有效容积。试验证明,水的旋流对水泵汽蚀影响很大,无防旋板时,水箱水位必须保持管径三倍高度,有防旋板则可降为1.5倍以下。
5)其它附件有给水泵再循环管、平衡器接口、水封接口。
旋膜除氧器(热力式除氧器)在停用期间,必须采取防腐保养措施,不应在无防腐保养下长期停用。新投入的除氧器要在设计和安装时一起考虑防腐保养设施,在旋膜除氧器(热力式除氧器)无保养设施,应根据具体情况,加设保养设施。

